Edit: This post is pretty old and Elasticsearch/Logstash/Kibana have evolved a lot since it was written.
Part 1 of 4 – Part 2 – Part 3 – Part 4
Have you heard of Logstash / ElasticSearch / Kibana? I don’t wanna oversell it, but it’s AMAZING!
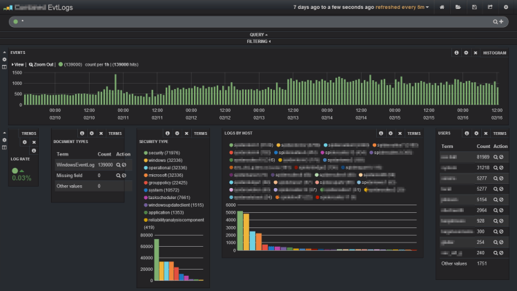
I’ll start with a screenshot. You know you want this. I have to blur a few things to keep some 53cr375 about my environment.

This is my configuration for collecting Windows event logs. I’m still working out the differences between the Windows XP, Server 2008R2, and Windows 7 computers I’m collecting logs from, but this has already proven very useful.
If you don’t know about it yet, you should really go watch this webinar. http://www.elasticsearch.org/webinars/introduction-to-logstash/ I’ll wait.
Before I start into a dump of my install notes, I’ll link a few resources.
The getting started guide is a great place to start
http://logstash.net/docs/1.3.3/tutorials/getting-started-centralized
I based my setup very heavily upon this guy’s setup. Part 1, Part 2, Part 3
Logstash / Elasticsearch are moving so quickly this is likely obsolete before I’m done writing it. Go to the sources for more current info.
http://www.elasticsearch.org/overview/
http://www.elasticsearch.org/overview/logstash/
http://www.elasticsearch.org/overview/elasticsearch/
http://www.elasticsearch.org/overview/kibana/
$10 for the PDF version. Buy it, print it. 3 hole punch it and stuff it in a binder. Write on it. Throw it in frustration. Learn to love it.
http://www.logstashbook.com/
I ran into a couple issues. Turns out I wasn’t alone. Google showed me the way.
https://groups.google.com/forum/m/#!topic/logstash-users/XXZLmB2TeNo
INSTALL LINUX
Install Debian. I like using the netinstall. it’s small and you always get up-to-date packages
http://www.debian.org/distrib/netinst
Install, you get to software selection, I only selected “SSH server” and “Standard system utilities”
When prompted during the install I made myself a “raging” standard user account
[text]
raging@logcatcher:~$
uname -a; lsb_release -a
Linux logcatcher 3.2.0-4-amd64 #1 SMP Debian 3.2.51-1 x86_64 GNU/Linux
No LSB modules are available.
Distributor ID: Debian
Description: Debian GNU/Linux 7.3 (wheezy)
Release: 7.3
Codename: wheezy
[/text]
INSTALL SUDO
I don’t trust myself to run as root. I like using sudo instead of running as root. I change to the root user, install sudo, add my raging account to the sudo group, and list the current IP address. If this was more than just a temporary setup, I’d set a static IP or DHCP reservation.
[text]
su root
apt-get install sudo
usermod -a -G sudo raging
ip address show
[/text]
And this is about as far as I bother on the local console. From here on I’ll SSH in from a more comfortable computer.
INSTALL JAVA
You’ll have to get the correct download link for java. I guarantee you the authparam for that link has long since expired. More info: https://wiki.debian.org/JavaPackage
[text]
sudo vi /etc/apt/sources.list
[/text]
You’ll need to add the line
[text]
deb http://ftp.us.debian.org/debian/ wheezy contrib
[/text]
[text]
sudo apt-get install java-package
wget http://download.oracle.com/otn-pub/java/jdk/7u51-b13/jre-7u51-linux-x64.tar.gz?AuthParam=1391313765_3cdad81c5f3af7b5ef5ce047211e4c2d -O jre-7u51-linux-x64.tar.gz
make-jpkg jre-7u51-linux-x64.tar.gz
sudo dpkg -i oracle-j2re1.7_1.7.0+update51_amd64.deb
sudo update-alternatives –auto java
[/text]
INSTALL ELASTICSEARCH
Download and install elasticsearch. There’s probably a newer version available.
[text]
wget https://download.elasticsearch.org/elasticsearch/elasticsearch/elasticsearch-0.90.10.deb
sudo dpkg -i elasticsearch-0.90.10.deb
[/text]
Make the elasticsearch data directory and set permissions
[text]
sudo mkdir /data
sudo mkdir /data/logs
sudo mkdir /data/data
sudo chown -R elasticsearch:elasticsearch /data/logs
sudo chown -R elasticsearch:elasticsearch /data/data
sudo chmod -R ug+rw /data/logs
sudo chmod -R ug+rw /data/data
[/text]
Configure elasticsearch
[text]
sudo vi /etc/elasticsearch/elasticsearch.yml
[/text]
Uncomment / Update the values to something that makes sense for your enviroment
[text]
Change the value of cluster.name to “logcatcher”
Change the value of node.name to something memorable like “logstorePrime”
Change the value of path.data to your data directory – mine was /data/data
Change the value of path.logs to your logs directory – mine was /data/logs
[/text]
I’ll just link to the source for this part
www.elasticsearch.org/tutorials/too-many-open-files/
[text]
sudo vi /etc/security/limits.conf
Add:
elasticsearch soft nofile 32000
elasticsearch hard nofile 32000
sudo vi /etc/pam.d/su
Uncomment pam_limits.so
sudo service elasticsearch restart
[/text]
If you end up with garbage data in elasticsearch, this is how to clear all indexes
[text]
curl -XDELETE ‘http://127.0.0.1:9200/_all’
[/text]
http://www.elasticsearch.org/guide/en/elasticsearch/reference/current/indices-delete-index.html
INSTALL REDIS
Shamelessly stolen from http://redis.io/topics/quickstart
[text]
wget http://download.redis.io/releases/redis-2.8.4.tar.gz
tar xzf redis-2.8.4.tar.gz
cd redis-2.8.4
make
sudo cp src/redis-server /usr/local/bin/
sudo cp src/redis-cli /usr/local/bin/
sudo mkdir /etc/redis
sudo mkdir /var/redis
sudo cp utils/redis_init_script /etc/init.d/redis_6379
sudo cp redis.conf /etc/redis/6379.conf
sudo mkdir /var/redis/6379
sudo update-rc.d redis_6379 defaults
sudo vi /etc/redis/6379.conf
Set daemonize to yes
sudo service redis_6379 start
[/text]
INSTALL LOGSTASH
Download logstash and copy to /opt/logstash/
There’s likely a newer version available
[text]
wget http://download.elasticsearch.org/logstash/logstash/logstash-1.3.3-flatjar.jar
sudo mkdir /opt/logstash
sudo cp logstash-1.3.3-flatjar.jar /opt/logstash/logstash.jar
sudo mkdir /etc/logstash
[/text]
If you’re only running one computer for logstash / elasticsearch, you might only need one logstash instance and no redis. I’m planning to scale this to 2 computers to have failover.
I don’t know if you want to call the first instance a collector or shipper or what.
[text]
sudo vi /etc/logstash/logstash.conf
[/text]
logstash.conf
[js]
input {
tcp {
type => “WindowsEventLog”
port => 3515
codec => “line”
}
}
filter{
if [type] == “WindowsEventLog” {
json{
source => “message”
}
if [SourceModuleName] == “eventlog” {
mutate {
replace => [ “message”, “%{Message}” ]
}
mutate {
remove_field => [ “Message” ]
}
}
}
}
output {
redis { host => “127.0.0.1” data_type => “list” key => “logstash” }
}
[/js]
I’m going to call the second instance logstash-index since it does the heavy part of the processing and shoves it into elasticsearch.
[text]
sudo vi /etc/logstash/logstash-index.conf
[/text]
logstash-indexer.conf
[js]
input {
redis {
host => “127.0.0.1”
data_type => “list”
key => “logstash”
codec => json
}
}
filter {
grok {
match => [ “host”, “^(?<host2>[0-2]?[0-9]?[0-9].[0-2]?[0-9]?[0-9].[0-2]?[0-9]?[0-9].[0-2]?[0-9]?[0-9]):.*” ]
}
mutate {
replace => [ “host”, “%{host2}” ]
}
mutate {
remove_field => [ “host2” ]
}
if [type] == “WindowsEventLog” {
mutate {
lowercase => [ “EventType”, “FileName”, “Hostname”, “Severity” ]
}
mutate {
rename => [ “Hostname”, “source_host” ]
}
mutate {
gsub => [“source_host”,”.example.com”,””]
}
date {
match => [ “EventTime”, “YYYY-MM-dd HH:mm:ss” ]
}
mutate {
rename => [ “Severity”, “eventlog_severity” ]
rename => [ “SeverityValue”, “eventlog_severity_code” ]
rename => [ “Channel”, “eventlog_channel” ]
rename => [ “SourceName”, “eventlog_program” ]
rename => [ “SourceModuleName”, “nxlog_input” ]
rename => [ “Category”, “eventlog_category” ]
rename => [ “EventID”, “eventlog_id” ]
rename => [ “RecordNumber”, “eventlog_record_number” ]
rename => [ “ProcessID”, “eventlog_pid” ]
}
if [SubjectUserName] =~ “.” {
mutate {
replace => [ “AccountName”, “%{SubjectUserName}” ]
}
}
if [TargetUserName] =~ “.” {
mutate {
replace => [ “AccountName”, “%{TargetUserName}” ]
}
}
if [FileName] =~ “.” {
mutate {
replace => [ “eventlog_channel”, “%{FileName}” ]
}
}
mutate {
lowercase => [ “AccountName”, “eventlog_channel” ]
}
mutate {
remove => [ “SourceModuleType”, “EventTimeWritten”, “EventReceivedTime”, “EventType” ]
}
}
}
output {
elasticsearch {
host => “127.0.0.1”
cluster => “logcatcher”
}
}
[/js]
Instead of thinking about it too much, I’ll use the init script from http://sysxfit.com/blog/2013/07/16/logging-with-logstash/
Since I’ve got 2 logstash instances, I’ll make 2 init scripts.
[text]
sudo vi /etc/init.d/logstash
[/text]
[bash]
#! /bin/sh
### BEGIN INIT INFO
# Provides: logstash
# Required-Start: $remote_fs $syslog
# Required-Stop: $remote_fs $syslog
# Default-Start: 2 3 4 5
# Default-Stop: 0 1 6
# Short-Description: Start daemon at boot time
# Description: Enable service provided by daemon.
### END INIT INFO
. /lib/lsb/init-functions
name=”logstash”
logstash_bin=”/usr/bin/java — -jar /opt/logstash/logstash.jar”
logstash_conf=”/etc/logstash/logstash.conf”
logstash_log=”/var/log/logstash.log”
pid_file=”/var/run/$name.pid”
start () {
command=”${logstash_bin} agent -f $logstash_conf –log ${logstash_log}”
log_daemon_msg “Starting $name” “$name”
if start-stop-daemon –start –quiet –oknodo –pidfile “$pid_file” -b -m –exec $command; then
log_end_msg 0
else
log_end_msg 1
fi
}
stop () {
log_daemon_msg “Stopping $name” “$name”
start-stop-daemon –stop –quiet –oknodo –pidfile “$pid_file”
}
status () {
status_of_proc -p $pid_file “” “$name”
}
case $1 in
start)
if status; then exit 0; fi
start
;;
stop)
stop
;;
reload)
stop
start
;;
restart)
stop
start
;;
status)
status && exit 0 || exit $?
;;
*)
echo “Usage: $0 {start|stop|restart|reload|status}”
exit 1
;;
esac
exit 0
[/bash]
[text]
sudo vi /etc/init.d/logstash-index
[/text]
[bash]
#! /bin/sh
### BEGIN INIT INFO
# Provides: logstash-index
# Required-Start: $remote_fs $syslog
# Required-Stop: $remote_fs $syslog
# Default-Start: 2 3 4 5
# Default-Stop: 0 1 6
# Short-Description: Start daemon at boot time
# Description: Enable service provided by daemon.
### END INIT INFO
. /lib/lsb/init-functions
name=”logstash-index”
logstash_bin=”/usr/bin/java — -jar /opt/logstash/logstash.jar”
logstash_conf=”/etc/logstash/logstash-index.conf”
logstash_log=”/var/log/logstash-index.log”
pid_file=”/var/run/$name.pid”
start () {
command=”${logstash_bin} agent -f $logstash_conf –log ${logstash_log}”
log_daemon_msg “Starting $name” “$name”
if start-stop-daemon –start –quiet –oknodo –pidfile “$pid_file” -b -m –exec $command; then
log_end_msg 0
else
log_end_msg 1
fi
}
stop () {
log_daemon_msg “Stopping $name” “$name”
start-stop-daemon –stop –quiet –oknodo –pidfile “$pid_file”
}
status () {
status_of_proc -p $pid_file “” “$name”
}
case $1 in
start)
if status; then exit 0; fi
start
;;
stop)
stop
;;
reload)
stop
start
;;
restart)
stop
start
;;
status)
status && exit 0 || exit $?
;;
*)
echo “Usage: $0 {start|stop|restart|reload|status}”
exit 1
;;
esac
exit 0
[/bash]
Of course now to make that executable, register, and start.
[text]
sudo chmod +x /etc/init.d/logstash
sudo chmod +x /etc/init.d/logstash-index
sudo /usr/sbin/update-rc.d -f logstash defaults
sudo /usr/sbin/update-rc.d -f logstash-index defaults
sudo service logstash start
sudo service logstash-index start
[/text]
INSTALL KIBANA – OPEN CONFIGURATION
This is really only suitable for a trusted network.
For secured setup, see http://www.ragingcomputer.com/2014/02/securing-elasticsearch-kibana-with-nginx.
If you’re not too concerned for security, just install apache2. the easiest way is to use tasksel and select “Web server”
[text]
sudo tasksel
[/text]
Download kibana, extract, copy to /var/www/
[text]
wget https://download.elasticsearch.org/kibana/kibana/kibana-3.0.0milestone4.tar.gz
tar xzvf kibana-3.0.0milestone4.tar.gz
sudo cp -r kibana-3.0.0milestone4/* /var/www/
[/text]
That’s it, this part is done. Now to get the logs into this logstash.
See http://www.ragingcomputer.com/2014/02/sending-windows-event-logs-to-logstash-elasticsearch-kibana-with-nxlog

Hey man, really enjoying your setup. Elasticsearch provides official Debian repositories with both Elasticsearch and Logstash. You might want to install that to help you maintain the setup as new releases roll out instead of managing them manually. http://www.elasticsearch.org/blog/apt-and-yum-repositories/
LikeLike
Great write-up, very thorough for a general purpose build. Works great with the versions specified, thanks!
There are a few changes that break in this setup on the latest release of Logstash, however. You’ll need the latest version of ElasticSearch, which it checks for now that ES owns Logstash and Kibana. This should be extracted from the available tar, then preferably serviced using ES wrapper. The only other change would be in your Logstash init script, for version 1.4.0 at the $command variable it should read:
command=”${logstash_bin} — agent -f $logstash_conf -l ${logstash_log}”
This takes care of any start-stop-daemon issues, and actually runs the engine with an agent.
LikeLike
Hi
Thanks for your very usefull article !
Just a question (for now !) – could you please clarify the purpose/added value of usig REDIS between the LOGSTASH-INDEXER and ELASTICSEARCH ?
Is it because these 2 logical components are deployed on 2 distinguished servers ?
LikeLike
Can you share the Kibana dashboard configuration that your using for the photo posted above? That would be great!
LikeLike
Hello,
I copied your input and nxlog.conf to Windows, but i receive this as log
message:
\u0016\u0003\u0001\u0000[\u0001\u0000\u0000W\u0003\u0001U\xDB\\ \xDD\xD30\u0005\u0019])\u0014\u001F\xA5\xAF\xF7\xC4\xE7\xB4\xD8Wk6Y\x97\xF3_mINh\xE6\u0000\u0000*\u00009\u00008\u00005\u0000\u0016\u0000\u0013\u0000
@version:
1
@timestamp:
August 24th 2015, 15:02:06.521
host:
%{host2}
type:
WindowsEventLog
tags:
[“_grokparsefailure”,”_jsonparsefailure”]
_source:
{“message”:”\\u0016\\u0003\\u0001\\u0000[\\u0001\\u0000\\u0000W\\u0003\\u0001U\\xDB\\\\ \\xDD\\xD30\\u0005\\u0019])\\u0014\\u001F\\xA5\\xAF\\xF7\\xC4\\xE7\\xB4
The only difference i output as om_ssl
Module om_ssl
Host logserver
Port 3515
CAFile %CERTDIR%\logstash-forwarder.crt
LikeLike
Hi. Thanks for the great write up.
I appear to be hitting the issue you had where Logstash is putting the entire json event from nxlog in to the message field
I can’t seem to get around the issue. What fixed it for you in the end?
Thanks for you assistance.
LikeLike
Can I use (install) Logstash / Elasticsearch / Kibana in Windows 8 or Windows Server 2008-2012 R2 ?
LikeLike